Dashboard
Dashboard là màn hình tổng quan giúp bạn nắm nhanh tình trạng vận hành của toàn bộ hệ thống Easy AI trong từng thời điểm. Tất cả dữ liệu được tổng hợp từ hội thoại, ticket, CDP và AI Agent.
Bước 1: Truy cập Dashboard
Từ menu chính của hệ thống, bạn chọn mục Dashboard để vào màn hình tổng quan.

Bước 2: Chọn khoảng thời gian theo dõi
Bạn có thể lọc dữ liệu theo ngày, tuần, tháng hoặc nhập khoảng thời gian tuỳ chỉnh. Việc này giúp so sánh hiệu suất theo từng giai đoạn vận hành.

Bước 3: Theo dõi các nhóm chỉ số chính
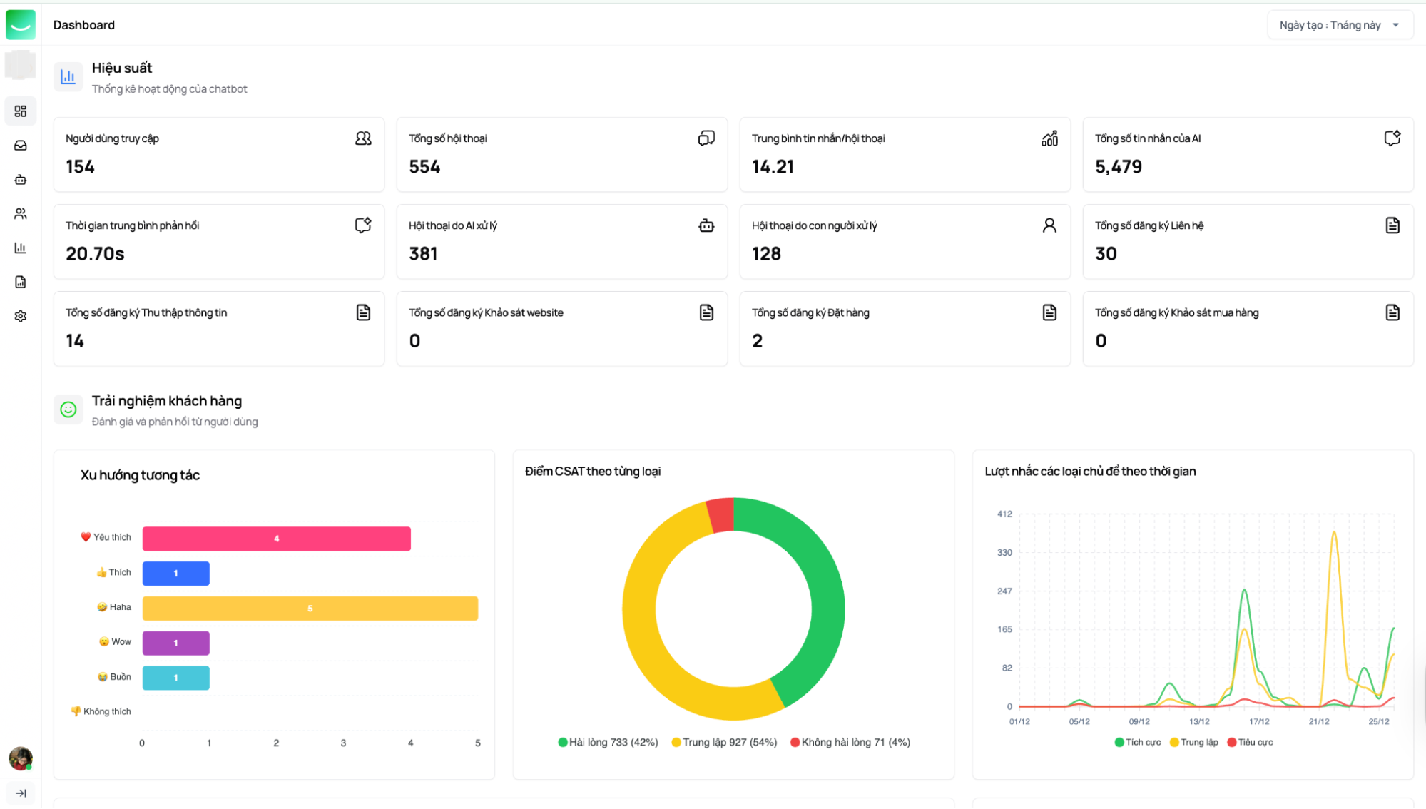
-
Hiệu suất AI: số lượng hội thoại AI xử lý, tỷ lệ tự động hóa, số cuộc chat cần chuyển sang người.
-
Trải nghiệm khách hàng: mức độ hài lòng (CSAT), cảm xúc hội thoại.
-
Cơ hội bán hàng: số lead phát sinh, số cơ hội đang xử lý.
-
Ticket & Livechat: số ticket mở, đang xử lý, đã giải quyết.
-
Hạn mức sử dụng: số lượt chat, tài nguyên AI đã dùng.
Dashboard giúp bạn nhanh chóng đánh giá AI đang hỗ trợ tốt ở đâu và điểm nào cần điều chỉnh.
